Hong Kong Green Campus Project pre základné a stredné školy
Domov / projekty / Hong Kong Green Campus Project pre základné a stredné školy

Hong Kong Green Campus Project pre základné a stredné školy

Hong Kong Green Campus Project, iniciovaný miestnym vládnym oddelením, má za cieľ premeniť viac ako 500 základných a stredných škôl v Hong Kongu na kampusy šetrné k životnému prostrediu. S celkovou investíciou viac ako 100 miliónov RMB sa projekt zameriava na energeticky efektívne renovácie. Zahŕňa monitorovanie a riadenie spotreby energie rôznych záťaží v rámci škôl, ako sú klimatizácie a osvetlenie v triedach, ako aj okruhy v internátoch a iných budovách. Cieľom je vytvoriť udržateľné a energeticky efektívne vzdelávacie prostredie, ktoré znižuje emisie uhlíka a prevádzkové náklady.

Hong Kong Green Campus Project pre základné a stredné školy

Miesto projektu: Hong Kong, Čína $ $

Kontaktujte nás
  • Prehľad projektu
  • Súvisiace riešenia a produkty

    Riešenia:
    Produkty:
    Riadenie energetickej účinnosti ADL400 AC trojfázový elektromer Multifunkčný merač energie ADL3000-E AC
    Riešenie správy energie IoT
    AKH-0,66/K 5A prúdový transformátor Inteligentná jednotka prenosu dát AWT100



    Custo m ehm Bolesť Poi nts

    Monitorovanie spotreby energie: Školám chýbalo efektívne monitorovanie a riadenie spotreby energie, ako sú klimatizácie a osvetlenie v triedach, ako aj obvody v internátoch a iných budovách.
    Vysoké náklady na energiu: Školy čelili vysokým nákladom na spotrebu energie bez jasného spôsobu, ako identifikovať a kontrolovať zariadenia a správanie, ktoré plytvá energiou.
    Nedostatok rozhodovania na základe údajov: Vyskytli sa ťažkosti pri vytváraní správ o spotrebe energie, ktoré by usmerňovali rozhodnutia a opatrenia týkajúce sa úspory energie.


    Riešenie Acrel

    Spoločnosť Acrel poskytla komplexné riešenie správy energie vrátane hardvérových aj softvérových komponentov:
    Hardvér:
    Viackanálové merače energie ADF400L: Tieto merače môžu merať až 12 trojfázových alebo 36 jednofázových meraní s priamym prístupom alebo 12 trojfázových meraní cez prúdové transformátory. Sú obľúbené pre svoju vysokú presnosť, centralizovanú inštaláciu, centralizovanú správu a vysokú flexibilitu inštalácie.
    Inteligentná brána AWT100: Jednotka na prenos dát, podporuje komunikáciu 4G/WiFi/Ethernet/LoRa/LoRaWAN
    softvér:
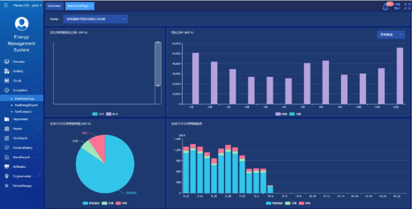
    Platforma Acrel IoT EMS: Platforma poskytuje monitorovanie a analýzu údajov o spotrebe energie v reálnom čase.
    Podporuje vytváranie správ o spotrebe energie a ponúka podporu údajov pre vedenie školy, aby mohol prijímať informované rozhodnutia o úsporách energie.



    Výsledky a prínosy projektu

    • Zlepšenie energetickej účinnosti: Monitorovaním a analýzou údajov o spotrebe energie môžu školy identifikovať zariadenia a správanie, ktoré plytvá energiou, čo umožňuje cielené opatrenia na úsporu energie a zlepšenie energetickej účinnosti.
    • Zníženie nákladov: Riešenie pomáha znižovať náklady na energiu, čím sa dosahuje udržateľnejšia prevádzka pre školy.
    • Rozhodovanie na základe údajov: Správy o spotrebe energie platformy poskytujú cennú podporu údajov pre vedenie školy, aby mohli prijímať informované rozhodnutia o úsporách energie.
    • Výhody pre životné prostredie: Zníženie spotreby energie znižuje emisie uhlíka, prispieva k ochrane životného prostredia a je v súlade s cieľmi iniciatívy Green Campus.


    Preletená inštalácia:

    ADF on site

Acrel Co., Ltd.